En el primer post de esta serie veíamos cómo realizar una segmentación de clientes RFM utilizando la funcionalidad de la librería PAL a través del entorno gráfico AFM para generar Flowgraphs.
Customer RFM Segmentation – SAP Hana Native Approach (Part I)
En el segundo post veíamos cómo realizar la misma segmentación, pero empleando la funcionalidad de Hana Machine Learning con la API de Python para interactuar con las funciones de la librería PAL
Customer RFM Segmentation Part II – SAP Hana In database Machine Learning
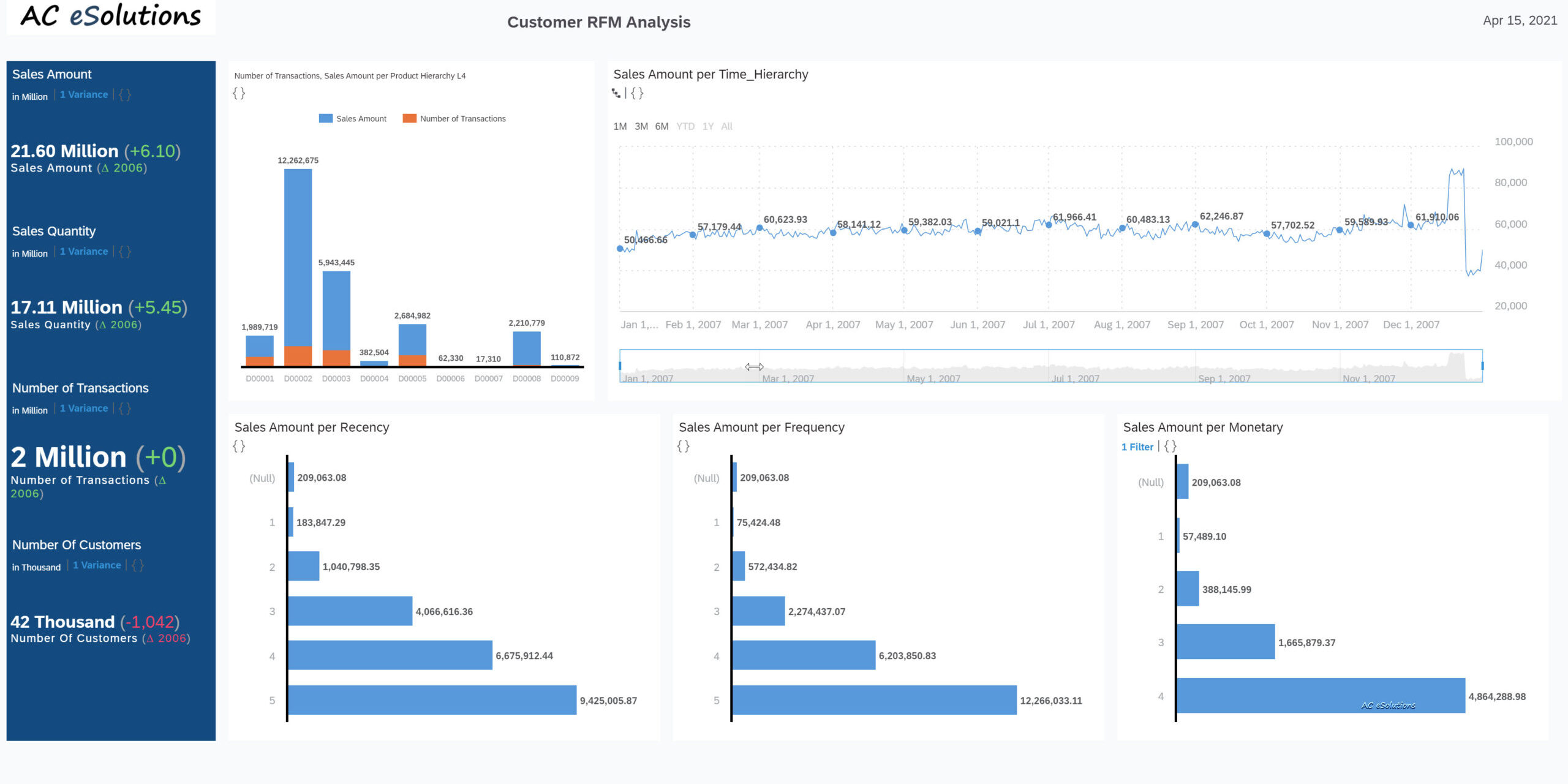
En el post de hoy veremos un ejemplo de cómo explotar la información de ventas junto con la segmentación RFM en SAP Analytics Cloud empleando SAP Hana Cloud.
Todo esto y mucho más puedes encontrarlo en







